Smart energy
Smart energy is intelligent energy resource management using IoT to improve efficiency, reduce costs, and automate processes. IoT Hub is a perfect platform for these tasks, providing scalable data collection, analytics, and real-time remote control.
IoT is radically transforming the approach to energy management. IoT sensors capture the consumption of electricity, water, heat, as well as environmental parameters such as pressure, temperature, and more. This data is used to make automated decisions — from shutting down systems in case of failures to optimizing consumption and preventing losses.
The IoT Hub platform provides a powerful technology stack for building such systems. It supports data collection from various types of devices and protocols (MQTT, CoAP, HTTP, etc.), dashboard visualizations, and advanced automation through its rule engine and alerting system. This enables real-time energy monitoring and rapid response to anomalies, reducing costs and improving operational efficiency.
Solution structure of smart energy use case
IoT Hub offers a comprehensive IoT-based energy monitoring solution built on a modular, scalable architecture. At the device level, smart meters and industrial Modbus meters collect real-time data on energy consumption across facilities.
These devices connect through IoT gateways that support a wide range of communication protocols, including MQTT, CoAP, HTTP, and LwM2M, ensuring secure and seamless data transmission to the cloud.
IoT Hub core handles device and user management, real-time data processing via a powerful rule engine. The collected data is visualized through intuitive dashboards and mobile applications, giving users clear insights into energy usage, system alarms, and performance metrics — all in real time, from a single interface.
Smart energy benefits
The smart energy solution provides a wide range of benefits for businesses, facility managers, and technical teams, enabling efficient, automated, and scalable energy management.
Failure detection and risk mitigation
Real-time monitoring detects unusual patterns that may signal potential system failures, helping reduce risks and prevent downtime.
Dynamic energy optimization
IoT-powered energy systems automatically adjust consumption based on time of day, weather, or pricing factors, improving efficiency and occupant comfort.
Centralized monitoring and control
A unified platform enables centralized oversight of energy usage across multiple facilities, simplifying management and enhancing visibility.
Increased energy efficiency
IoT sensors track detailed consumption patterns by device or system, allowing identification of inefficiencies and driving smarter energy use.
Sustainability and cost savings
Continuous monitoring and automation help reduce operational costs and maintenance needs, supporting long-term sustainability goals.
Regulatory compliance
Automated tracking and reporting features make it easier to meet energy regulations and environmental standards.
Dashboard structure of smart energy solution
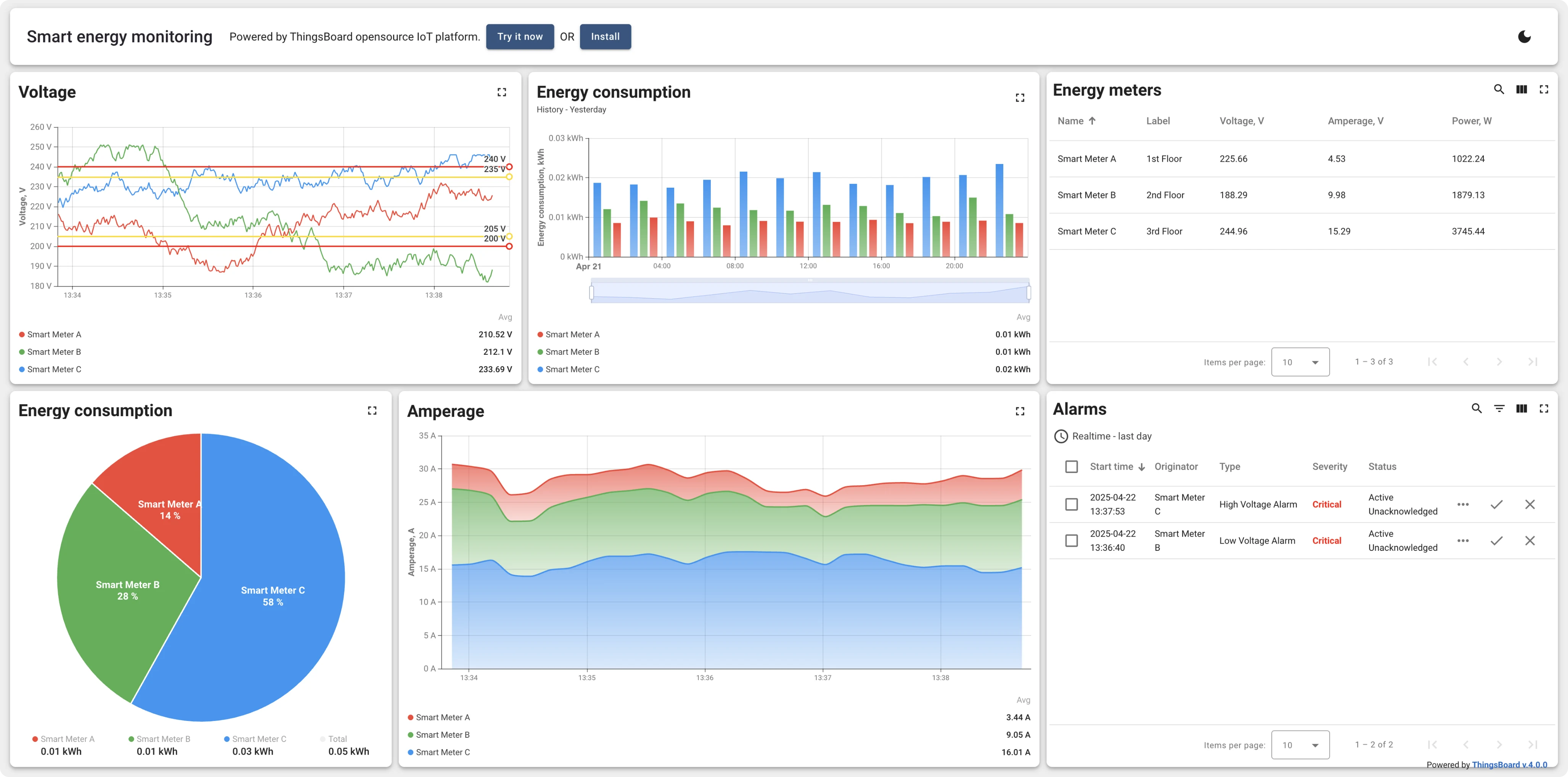
The live dashboard displays real-time data from several smart meters collected using IoT Hub MQTT API. Collected data is processed via the rule engine to raise alarms on certain thresholds. The main dashboard displays the energy meters, corresponding alarms, and real-time data feeds. Click on the alarm or energy meter row to open the meter details. You may export the dashboard from our live demo server and import it to your IoT Hub instance.
Applications of smart energy solution
A scalable IoT-based energy monitoring and management system can be adapted for a wide range of industries and infrastructure types. Below are just a few examples of where smart energy solutions can be applied.
Industrial facilities and factories
Tracking energy usage of heavy machinery, identifying inefficiencies, and improving power distribution for safer and more cost-effective production processes.
Educational institutions and campuses
Controlling power consumption in classrooms, labs, and dormitories, scheduling energy use based on occupancy, and ensuring sustainability targets are met.
Shopping malls and retail chains
Monitoring temperature, humidity, and air circulation to ensure proper storage conditions for perishable goods and pharmaceutical products.
Commercial buildings and offices
Optimizing HVAC, lighting, and equipment usage across floors and departments, with real-time monitoring to reduce energy waste and operational costs.
Data centers
Maintaining stable voltage, temperature, and load balancing to ensure uninterrupted operations while reducing electricity consumption and cooling costs.
Industrial facilities and factories
Tracking energy usage of heavy machinery, identifying inefficiencies, and improving power distribution for safer and more cost-effective production processes.
Commercial buildings and offices
Optimizing HVAC, lighting, and equipment usage across floors and departments, with real-time monitoring to reduce energy waste and operational costs.
Educational institutions and campuses
Controlling power consumption in classrooms, labs, and dormitories, scheduling energy use based on occupancy, and ensuring sustainability targets are met.
Data centers
Maintaining stable voltage, temperature, and load balancing to ensure uninterrupted operations while reducing electricity consumption and cooling costs.
Shopping malls and retail chains
Monitoring energy usage across multiple locations, managing peak hours, and controlling lighting and HVAC systems automatically for higher efficiency.
IoT Hub advantages
IoT Hub protects your data with industry-standard encryption algorithms like RSA and ECDSA. Secure communication is ensured via TLS (TCP) and DTLS (UDP). Role-based access control and audit logs further enhance platform security.
Visualize data with interactive, multi-state dashboards—no coding needed. Use built-in charts, gauges, maps, tables, and control widgets. Customize every detail via advanced settings or custom widget bundles. Real-time, low-latency updates supported via embedded web-sockets.
Connect devices directly to the platform via the following built-in protocols: HTTP, CoAP, MQTT, LwM2M, and SNMP. Connect devices in your local network to the cloud using IoT Hub Gateway via Modbus, BLE, BACnet, OPC-UA, and other protocols.
IoT Hub allows you to define app logic using a drag-and-drop rule chain designer. Its scalable Rule Engine uses message queues like Kafka or AWS SQS for durable, reliable data processing. You can handle data within the engine or forward it to external systems.
IoT Hub supports high-availability cloud and on-prem deployments via Kubernetes or bare-metal. Its components scale horizontally and handle 18K+ vehicles and 5K+ devices in prod.
IoT Hub provides UI and API to manage tenants, customers, users, devices, and assets. Single tenant may have multiple tenant administrators and millions of devices and customers. It also offers out-of-the-box support of OTA updates for your smart meters.